High Availability Kubernetes Monitoring Using Prometheus and Thanos
Introduction
The Need for Prometheus High Availability
Kubernetes adoption has grown multifold in the past few months and it is now clear that Kubernetes is the defacto for container orchestration. That being said, Prometheus is also considered an excellent choice for monitoring both containerized and non-containerized workloads. Monitoring is an essential aspect of any infrastructure, and we should make sure that our monitoring set-up is highly-available and highly-scalable in order to match the needs of an ever growing infrastructure, especially in the case of Kubernetes.
Therefore, today we will deploy a clustered Prometheus set-up which is not only resilient to node failures, but also ensures appropriate data archiving for future references. Our set-up is also very scalable, to the extent that we can span multiple Kubernetes clusters under the same monitoring umbrella.
Present Scenario
Majority of Prometheus deployments use persistent volume for pods, while Prometheus is scaled using a federated set-up. However, not all data can be aggregated using a federated mechanism, where you often need a mechanism to manage Prometheus configuration when you add additional servers.
The Solution
Thanos aims at solving the above problems. With the help of Thanos, we can not only multiply instances of Prometheus and de-duplicate data across them, but also archive data in a long term storage such as GCS or S3.
Implementation
Thanos Architecture

Image Source: https://thanos.io/quick-tutorial.md/
Thanos consists of the following components:
- Thanos Sidecar: This is the main component that runs along Prometheus. It reads and archives data on the object store. Moreover, it manages Prometheus’ configuration and lifecycle. To distinguish each Prometheus instance, the sidecar component injects external labels into the Prometheus configuration. This component is capable of running queries on Prometheus servers’ PromQL interface. Sidecar components also listen on Thanos gRPC protocol and translate queries between gRPC and REST.
- Thanos Store: This component implements the Store API on top of historical data in an object storage bucket. It acts primarily as an API gateway and therefore does not need significant amounts of local disk space. It joins a Thanos cluster on startup and advertises the data it can access. It keeps a small amount of information about all remote blocks on local disk and keeps it in-sync with the bucket. This data is generally safe to delete across restarts at the cost of increased startup times.
- Thanos Query: The Query component listens on HTTP and translates queries to Thanos gRPC format. It aggregates the query result from different sources, and can read data from Sidecar and Store. In a HA setup, it even deduplicates the result.
Run-time Deduplication of HA Groups
Prometheus is stateful and does not allow replicating its database. This means that increasing high-availability by running multiple Prometheus replicas are not very easy to use. Simple load balancing will not work, as for example after some crash, a replica might be up but querying such replica will result in a small gap during the period it was down. You have a second replica that maybe was up, but it could be down in another moment (e.g rolling restart), so load balancing on top of those will not work well.
- Thanos Querier instead pulls data from both replicas, and deduplicate those signals, filling the gaps if any, transparently to the Querier consumer.
- Thanos Compact: The compactor component of Thanos applies the compaction procedure of the Prometheus 2.0 storage engine to block data stored in object storage. It is generally not semantically concurrency safe and must be deployed as a singleton against a bucket.
It is also responsible for downsampling of data - performing 5m downsampling after 40 hours and 1h downsampling after 10 days. - Thanos Ruler: It basically does the same thing as Prometheus’ rules. The only difference is that it can communicate with Thanos components.
Configuration
Prerequisite
In order to completely understand this tutorial, the following are needed:
- Working knowledge of Kubernetes and using kubectl
- A running Kubernetes cluster with at least 3 nodes (for the purpose of this demo a GKE cluster is being used)
- Implementing Ingress Controller and ingress objects (for the purpose of this demo Nginx Ingress Controller is being used). Although this is not mandatory but it is highly recommended inorder to decrease the number of external endpoints created.
- Creating credentials to be used by Thanos components to access object store (in this case GCS bucket)
- Create 2 GCS buckets and name them as prometheus-long-term and thanos-ruler
- Create a service account with the role as Storage Object Admin
- Download the key file as json credentials and name it as thanos-gcs-credentials.json
- Create kubernetes secret using the credentials
kubectl create secret generic thanos-gcs-credentials --from-file=thanos-gcs-credentials.json -n monitoring
Deploying Various Components
Deploying Prometheus Services Accounts, Clusterrole and Clusterrolebinding
apiVersion: v1
kind: Namespace
metadata:
name: monitoring
---
apiVersion: v1
kind: ServiceAccount
metadata:
name: monitoring
namespace: monitoring
---
apiVersion: rbac.authorization.k8s.io/v1beta1
kind: ClusterRole
metadata:
name: monitoring
namespace: monitoring
rules:
- apiGroups: [""]
resources:
- nodes
- nodes/proxy
- services
- endpoints
- pods
verbs: ["get", "list", "watch"]
- apiGroups: [""]
resources:
- configmaps
verbs: ["get"]
- nonResourceURLs: ["/metrics"]
verbs: ["get"]
---
apiVersion: rbac.authorization.k8s.io/v1beta1
kind: ClusterRoleBinding
metadata:
name: monitoring
subjects:
- kind: ServiceAccount
name: monitoring
namespace: monitoring
roleRef:
kind: ClusterRole
Name: monitoring
apiGroup: rbac.authorization.k8s.io
---
The above manifest creates the monitoring namespace and service accounts, clusterrole and clusterrolebinding needed by Prometheus.
Deploying Prometheus Configuration configmap
xxxxxxxxxx
apiVersion: v1
kind: ConfigMap
metadata:
name: prometheus-server-conf
labels:
name: prometheus-server-conf
namespace: monitoring
data:
prometheus.yaml.tmpl: |-
global:
scrape_interval: 5s
evaluation_interval: 5s
external_labels:
cluster: prometheus-ha
# Each Prometheus has to have unique labels.
replica: $(POD_NAME)
rule_files:
- /etc/prometheus/rules/*rules.yaml
alerting:
# We want our alerts to be deduplicated
# from different replicas.
alert_relabel_configs:
- regex: replica
action: labeldrop
alertmanagers:
- scheme: http
path_prefix: /
static_configs:
- targets: ['alertmanager:9093']
scrape_configs:
- job_name: kubernetes-nodes-cadvisor
scrape_interval: 10s
scrape_timeout: 10s
scheme: https
tls_config:
ca_file: /var/run/secrets/kubernetes.io/serviceaccount/ca.crt
bearer_token_file: /var/run/secrets/kubernetes.io/serviceaccount/token
kubernetes_sd_configs:
- role: node
relabel_configs:
- action: labelmap
regex: __meta_kubernetes_node_label_(.+)
# Only for Kubernetes ^1.7.3.
# See: https://github.com/prometheus/prometheus/issues/2916
- target_label: __address__
replacement: kubernetes.default.svc:443
- source_labels: [__meta_kubernetes_node_name]
regex: (.+)
target_label: __metrics_path__
replacement: /api/v1/nodes/${1}/proxy/metrics/cadvisor
metric_relabel_configs:
- action: replace
source_labels: [id]
regex: '^/machine\.slice/machine-rkt\\x2d([^\\]+)\\.+/([^/]+)\.service$'
target_label: rkt_container_name
replacement: '${2}-${1}'
- action: replace
source_labels: [id]
regex: '^/system\.slice/(.+)\.service$'
target_label: systemd_service_name
replacement: '${1}'
- job_name: 'kubernetes-pods'
kubernetes_sd_configs:
- role: pod
relabel_configs:
- action: labelmap
regex: __meta_kubernetes_pod_label_(.+)
- source_labels: [__meta_kubernetes_namespace]
action: replace
target_label: kubernetes_namespace
- source_labels: [__meta_kubernetes_pod_name]
action: replace
target_label: kubernetes_pod_name
- source_labels: [__meta_kubernetes_pod_annotation_prometheus_io_scrape]
action: keep
regex: true
- source_labels: [__meta_kubernetes_pod_annotation_prometheus_io_scheme]
action: replace
target_label: __scheme__
regex: (https?)
- source_labels: [__meta_kubernetes_pod_annotation_prometheus_io_path]
action: replace
target_label: __metrics_path__
regex: (.+)
- source_labels: [__address__, __meta_kubernetes_pod_prometheus_io_port]
action: replace
target_label: __address__
regex: ([^:]+)(?::\d+)?;(\d+)
replacement: $1:$2
- job_name: 'kubernetes-apiservers'
kubernetes_sd_configs:
- role: endpoints
scheme: https
tls_config:
ca_file: /var/run/secrets/kubernetes.io/serviceaccount/ca.crt
bearer_token_file: /var/run/secrets/kubernetes.io/serviceaccount/token
relabel_configs:
- source_labels: [__meta_kubernetes_namespace, __meta_kubernetes_service_name, __meta_kubernetes_endpoint_port_name]
action: keep
regex: default;kubernetes;https
- job_name: 'kubernetes-service-endpoints'
kubernetes_sd_configs:
- role: endpoints
relabel_configs:
- action: labelmap
regex: __meta_kubernetes_service_label_(.+)
- source_labels: [__meta_kubernetes_namespace]
action: replace
target_label: kubernetes_namespace
- source_labels: [__meta_kubernetes_service_name]
action: replace
target_label: kubernetes_name
- source_labels: [__meta_kubernetes_service_annotation_prometheus_io_scrape]
action: keep
regex: true
- source_labels: [__meta_kubernetes_service_annotation_prometheus_io_scheme]
action: replace
target_label: __scheme__
regex: (https?)
- source_labels: [__meta_kubernetes_service_annotation_prometheus_io_path]
action: replace
target_label: __metrics_path__
regex: (.+)
- source_labels: [__address__, __meta_kubernetes_service_annotation_prometheus_io_port]
action: replace
target_label: __address__
regex: (.+)(?::\d+);(\d+)
replacement: $1:$2
The above Configmap creates Prometheus configuration file template. This configuration file template will be read by the Thanos sidecar component and it will generate the actual configuration file, which will in turn be consumed by the Prometheus container running in the same pod. It is extremely important to add the external_labels section in the config file so that the Querier can deduplicate data based on that.
Deploying Prometheus Rules configmap
This will create our alert rules which will be relayed to alertmanager for delivery
xxxxxxxxxx
apiVersion: v1
kind: ConfigMap
metadata:
name: prometheus-rules
labels:
name: prometheus-rules
namespace: monitoring
data:
alert-rules.yaml: |-
groups:
- name: Deployment
rules:
- alert: Deployment at 0 Replicas
annotations:
summary: Deployment {{$labels.deployment}} in {{$labels.namespace}} is currently having no pods running
expr: |
sum(kube_deployment_status_replicas{pod_template_hash=""}) by (deployment,namespace) < 1
for: 1m
labels:
team: devops
- alert: HPA Scaling Limited
annotations:
summary: HPA named {{$labels.hpa}} in {{$labels.namespace}} namespace has reached scaling limited state
expr: |
(sum(kube_hpa_status_condition{condition="ScalingLimited",status="true"}) by (hpa,namespace)) == 1
for: 1m
labels:
team: devops
- alert: HPA at MaxCapacity
annotations:
summary: HPA named {{$labels.hpa}} in {{$labels.namespace}} namespace is running at Max Capacity
expr: |
((sum(kube_hpa_spec_max_replicas) by (hpa,namespace)) - (sum(kube_hpa_status_current_replicas) by (hpa,namespace))) == 0
for: 1m
labels:
team: devops
- name: Pods
rules:
- alert: Container restarted
annotations:
summary: Container named {{$labels.container}} in {{$labels.pod}} in {{$labels.namespace}} was restarted
expr: |
sum(increase(kube_pod_container_status_restarts_total{namespace!="kube-system",pod_template_hash=""}[1m])) by (pod,namespace,container) > 0
for: 0m
labels:
team: dev
- alert: High Memory Usage of Container
annotations:
summary: Container named {{$labels.container}} in {{$labels.pod}} in {{$labels.namespace}} is using more than 75% of Memory Limit
expr: |
((( sum(container_memory_usage_bytes{image!="",container_name!="POD", namespace!="kube-system"}) by (namespace,container_name,pod_name) / sum(container_spec_memory_limit_bytes{image!="",container_name!="POD",namespace!="kube-system"}) by (namespace,container_name,pod_name) ) * 100 ) < +Inf ) > 75
for: 5m
labels:
team: dev
- alert: High CPU Usage of Container
annotations:
summary: Container named {{$labels.container}} in {{$labels.pod}} in {{$labels.namespace}} is using more than 75% of CPU Limit
expr: |
((sum(irate(container_cpu_usage_seconds_total{image!="",container_name!="POD", namespace!="kube-system"}[30s])) by (namespace,container_name,pod_name) / sum(container_spec_cpu_quota{image!="",container_name!="POD", namespace!="kube-system"} / container_spec_cpu_period{image!="",container_name!="POD", namespace!="kube-system"}) by (namespace,container_name,pod_name) ) * 100) > 75
for: 5m
labels:
team: dev
- name: Nodes
rules:
- alert: High Node Memory Usage
annotations:
summary: Node {{$labels.kubernetes_io_hostname}} has more than 80% memory used. Plan Capcity
expr: |
(sum (container_memory_working_set_bytes{id="/",container_name!="POD"}) by (kubernetes_io_hostname) / sum (machine_memory_bytes{}) by (kubernetes_io_hostname) * 100) > 80
for: 5m
labels:
team: devops
- alert: High Node CPU Usage
annotations:
summary: Node {{$labels.kubernetes_io_hostname}} has more than 80% allocatable cpu used. Plan Capacity.
expr: |
(sum(rate(container_cpu_usage_seconds_total{id="/", container_name!="POD"}[1m])) by (kubernetes_io_hostname) / sum(machine_cpu_cores) by (kubernetes_io_hostname) * 100) > 80
for: 5m
labels:
team: devops
- alert: High Node Disk Usage
annotations:
summary: Node {{$labels.kubernetes_io_hostname}} has more than 85% disk used. Plan Capacity.
expr: |
(sum(container_fs_usage_bytes{device=~"^/dev/[sv]d[a-z][1-9]$",id="/",container_name!="POD"}) by (kubernetes_io_hostname) / sum(container_fs_limit_bytes{container_name!="POD",device=~"^/dev/[sv]d[a-z][1-9]$",id="/"}) by (kubernetes_io_hostname)) * 100 > 85
for: 5m
labels:
team: devops
Deploying Prometheus Stateful Set
xxxxxxxxxx
apiVersion: storage.k8s.io/v1beta1
kind: StorageClass
metadata:
name: fast
namespace: monitoring
provisioner: kubernetes.io/gce-pd
allowVolumeExpansion: true
---
apiVersion: apps/v1beta1
kind: StatefulSet
metadata:
name: prometheus
namespace: monitoring
spec:
replicas: 3
serviceName: prometheus-service
template:
metadata:
labels:
app: prometheus
thanos-store-api: "true"
spec:
serviceAccountName: monitoring
containers:
- name: prometheus
image: prom/prometheus:v2.4.3
args:
- "--config.file=/etc/prometheus-shared/prometheus.yaml"
- "--storage.tsdb.path=/prometheus/"
- "--web.enable-lifecycle"
- "--storage.tsdb.no-lockfile"
- "--storage.tsdb.min-block-duration=2h"
- "--storage.tsdb.max-block-duration=2h"
ports:
- name: prometheus
containerPort: 9090
volumeMounts:
- name: prometheus-storage
mountPath: /prometheus/
- name: prometheus-config-shared
mountPath: /etc/prometheus-shared/
- name: prometheus-rules
mountPath: /etc/prometheus/rules
- name: thanos
image: quay.io/thanos/thanos:v0.8.0
args:
- "sidecar"
- "--log.level=debug"
- "--tsdb.path=/prometheus"
- "--prometheus.url=http://127.0.0.1:9090"
- "--objstore.config={type: GCS, config: {bucket: prometheus-long-term}}"
- "--reloader.config-file=/etc/prometheus/prometheus.yaml.tmpl"
- "--reloader.config-envsubst-file=/etc/prometheus-shared/prometheus.yaml"
- "--reloader.rule-dir=/etc/prometheus/rules/"
env:
- name: POD_NAME
valueFrom:
fieldRef:
fieldPath: metadata.name
- name : GOOGLE_APPLICATION_CREDENTIALS
value: /etc/secret/thanos-gcs-credentials.json
ports:
- name: http-sidecar
containerPort: 10902
- name: grpc
containerPort: 10901
livenessProbe:
httpGet:
port: 10902
path: /-/healthy
readinessProbe:
httpGet:
port: 10902
path: /-/ready
volumeMounts:
- name: prometheus-storage
mountPath: /prometheus
- name: prometheus-config-shared
mountPath: /etc/prometheus-shared/
- name: prometheus-config
mountPath: /etc/prometheus
- name: prometheus-rules
mountPath: /etc/prometheus/rules
- name: thanos-gcs-credentials
mountPath: /etc/secret
readOnly: false
securityContext:
fsGroup: 2000
runAsNonRoot: true
runAsUser: 1000
volumes:
- name: prometheus-config
configMap:
defaultMode: 420
name: prometheus-server-conf
- name: prometheus-config-shared
emptyDir: {}
- name: prometheus-rules
configMap:
name: prometheus-rules
- name: thanos-gcs-credentials
secret:
secretName: thanos-gcs-credentials
volumeClaimTemplates:
- metadata:
name: prometheus-storage
namespace: monitoring
spec:
accessModes: [ "ReadWriteOnce" ]
storageClassName: fast
resources:
requests:
storage: 20Gi
It is important to understand the following about the manifest provided above:
- Prometheus is deployed as a stateful set with 3 replicas and each replica provisions its own persistent volume dynamically.
- Prometheus configuration is generated by the Thanos sidecar container using the template file we created above.
- Thanos handles data compaction and therefore we need to set --storage.tsdb.min-block-duration=2h and --storage.tsdb.max-block-duration=2h
- Prometheus stateful set is labelled as thanos-store-api: true so that each pod gets discovered by the headless service, which we will create next. It is this headless service which will be used by the Thanos Querier to query data across all Prometheus instances. We also apply the same label to the Thanos Store and Thanos Ruler component so that they are also discovered by the Querier and can be used for querying metrics.
- GCS bucket credentials path is provided using the GOOGLE_APPLICATION_CREDENTIALS environment variable, and the configuration file is mounted to it from the secret which we created as a part of prerequisites.
Deploying Prometheus Services
xxxxxxxxxx
apiVersion: v1
kind: Service
metadata:
name: prometheus-0-service
annotations:
prometheus.io/scrape: "true"
prometheus.io/port: "9090"
namespace: monitoring
labels:
name: prometheus
spec:
selector:
statefulset.kubernetes.io/pod-name: prometheus-0
ports:
- name: prometheus
port: 8080
targetPort: prometheus
---
apiVersion: v1
kind: Service
metadata:
name: prometheus-1-service
annotations:
prometheus.io/scrape: "true"
prometheus.io/port: "9090"
namespace: monitoring
labels:
name: prometheus
spec:
selector:
statefulset.kubernetes.io/pod-name: prometheus-1
ports:
- name: prometheus
port: 8080
targetPort: prometheus
---
apiVersion: v1
kind: Service
metadata:
name: prometheus-2-service
annotations:
prometheus.io/scrape: "true"
prometheus.io/port: "9090"
namespace: monitoring
labels:
name: prometheus
spec:
selector:
statefulset.kubernetes.io/pod-name: prometheus-2
ports:
- name: prometheus
port: 8080
targetPort: prometheus
---
#This service creates a srv record for querier to find about store-api's
apiVersion: v1
kind: Service
metadata:
name: thanos-store-gateway
namespace: monitoring
spec:
type: ClusterIP
clusterIP: None
ports:
- name: grpc
port: 10901
targetPort: grpc
selector:
thanos-store-api: "true"
We create different services for each Prometheus pod in the stateful set, although it is not needed. These are created only for debugging purposes. The purpose of thanos-store-gateway headless service has been explained above. We will later expose Prometheus services using an ingress object.
Deploying Thanos Querier
xxxxxxxxxx
apiVersion: v1
kind: Namespace
metadata:
name: monitoring
---
apiVersion: apps/v1
kind: Deployment
metadata:
name: thanos-querier
namespace: monitoring
labels:
app: thanos-querier
spec:
replicas: 1
selector:
matchLabels:
app: thanos-querier
template:
metadata:
labels:
app: thanos-querier
spec:
containers:
- name: thanos
image: quay.io/thanos/thanos:v0.8.0
args:
- query
- --log.level=debug
- --query.replica-label=replica
- --store=dnssrv+thanos-store-gateway:10901
ports:
- name: http
containerPort: 10902
- name: grpc
containerPort: 10901
livenessProbe:
httpGet:
port: http
path: /-/healthy
readinessProbe:
httpGet:
port: http
path: /-/ready
---
apiVersion: v1
kind: Service
metadata:
labels:
app: thanos-querier
name: thanos-querier
namespace: monitoring
spec:
ports:
- port: 9090
protocol: TCP
targetPort: http
name: http
selector:
app: thanos-querier
This is one of the main components of Thanos deployment. Note the following:
- The container argument --store=dnssrv+thanos-store-gateway:10901 helps to discover all components from which metric data should be queried.
- The service thanos-querier provided a web interface to run PromQL queries. It also has the option to de-duplicate data across various Prometheus clusters.
- This is the end point where we provide Grafana as a datasource for all dashboards.
Deploying Thanos Store Gateway
xxxxxxxxxx
apiVersion: v1
kind: Namespace
metadata:
name: monitoring
---
apiVersion: apps/v1beta1
kind: StatefulSet
metadata:
name: thanos-store-gateway
namespace: monitoring
labels:
app: thanos-store-gateway
spec:
replicas: 1
selector:
matchLabels:
app: thanos-store-gateway
serviceName: thanos-store-gateway
template:
metadata:
labels:
app: thanos-store-gateway
thanos-store-api: "true"
spec:
containers:
- name: thanos
image: quay.io/thanos/thanos:v0.8.0
args:
- "store"
- "--log.level=debug"
- "--data-dir=/data"
- "--objstore.config={type: GCS, config: {bucket: prometheus-long-term}}"
- "--index-cache-size=500MB"
- "--chunk-pool-size=500MB"
env:
- name : GOOGLE_APPLICATION_CREDENTIALS
value: /etc/secret/thanos-gcs-credentials.json
ports:
- name: http
containerPort: 10902
- name: grpc
containerPort: 10901
livenessProbe:
httpGet:
port: 10902
path: /-/healthy
readinessProbe:
httpGet:
port: 10902
path: /-/ready
volumeMounts:
- name: thanos-gcs-credentials
mountPath: /etc/secret
readOnly: false
volumes:
- name: thanos-gcs-credentials
secret:
secretName: thanos-gcs-credentials
---
This will create the store component which serves metrics from object storage to the Querier.
Deploying Thanos Ruler
xxxxxxxxxx
apiVersion: v1
kind: Namespace
metadata:
name: monitoring
---
apiVersion: v1
kind: ConfigMap
metadata:
name: thanos-ruler-rules
namespace: monitoring
data:
alert_down_services.rules.yaml: |
groups:
- name: metamonitoring
rules:
- alert: PrometheusReplicaDown
annotations:
message: Prometheus replica in cluster {{$labels.cluster}} has disappeared from Prometheus target discovery.
expr: |
sum(up{cluster="prometheus-ha", instance=~".*:9090", job="kubernetes-service-endpoints"}) by (job,cluster) < 3
for: 15s
labels:
severity: critical
---
apiVersion: apps/v1beta1
kind: StatefulSet
metadata:
labels:
app: thanos-ruler
name: thanos-ruler
namespace: monitoring
spec:
replicas: 1
selector:
matchLabels:
app: thanos-ruler
serviceName: thanos-ruler
template:
metadata:
labels:
app: thanos-ruler
thanos-store-api: "true"
spec:
containers:
- name: thanos
image: quay.io/thanos/thanos:v0.8.0
args:
- rule
- --log.level=debug
- --data-dir=/data
- --eval-interval=15s
- --rule-file=/etc/thanos-ruler/*.rules.yaml
- --alertmanagers.url=http://alertmanager:9093
- --query=thanos-querier:9090
- "--objstore.config={type: GCS, config: {bucket: thanos-ruler}}"
- --label=ruler_cluster="prometheus-ha"
- --label=replica="$(POD_NAME)"
env:
- name : GOOGLE_APPLICATION_CREDENTIALS
value: /etc/secret/thanos-gcs-credentials.json
- name: POD_NAME
valueFrom:
fieldRef:
fieldPath: metadata.name
ports:
- name: http
containerPort: 10902
- name: grpc
containerPort: 10901
livenessProbe:
httpGet:
port: http
path: /-/healthy
readinessProbe:
httpGet:
port: http
path: /-/ready
volumeMounts:
- mountPath: /etc/thanos-ruler
name: config
- name: thanos-gcs-credentials
mountPath: /etc/secret
readOnly: false
volumes:
- configMap:
name: thanos-ruler-rules
name: config
- name: thanos-gcs-credentials
secret:
secretName: thanos-gcs-credentials
---
apiVersion: v1
kind: Service
metadata:
labels:
app: thanos-ruler
name: thanos-ruler
namespace: monitoring
spec:
ports:
- port: 9090
protocol: TCP
targetPort: http
name: http
selector:
app: thanos-ruler
Now if you fire-up on interactive shell in the same namespace as our workloads, and try to see to which all pods does our thanos-store-gateway resolves, you will see something like this:
xxxxxxxxxx
root@my-shell-95cb5df57-4q6w8:/# nslookup thanos-store-gateway
Server: 10.63.240.10
Address: 10.63.240.10#53
Name: thanos-store-gateway.monitoring.svc.cluster.local
Address: 10.60.25.2
Name: thanos-store-gateway.monitoring.svc.cluster.local
Address: 10.60.25.4
Name: thanos-store-gateway.monitoring.svc.cluster.local
Address: 10.60.30.2
Name: thanos-store-gateway.monitoring.svc.cluster.local
Address: 10.60.30.8
Name: thanos-store-gateway.monitoring.svc.cluster.local
Address: 10.60.31.2
root@my-shell-95cb5df57-4q6w8:/# exit
The IP’s returned above correspond to our Prometheus pods, thanos-store and thanos-ruler. This can be verified as
xxxxxxxxxx
$ kubectl get pods -o wide -l thanos-store-api="true"
NAME READY STATUS RESTARTS AGE IP NODE NOMINATED NODE READINESS GATES
prometheus-0 2/2 Running 0 100m 10.60.31.2 gke-demo-1-pool-1-649cbe02-jdnv <none> <none>
prometheus-1 2/2 Running 0 14h 10.60.30.2 gke-demo-1-pool-1-7533d618-kxkd <none> <none>
prometheus-2 2/2 Running 0 31h 10.60.25.2 gke-demo-1-pool-1-4e9889dd-27gc <none> <none>
thanos-ruler-0 1/1 Running 0 100m 10.60.30.8 gke-demo-1-pool-1-7533d618-kxkd <none> <none>
thanos-store-gateway-0 1/1 Running 0 14h 10.60.25.4 gke-demo-1-pool-1-4e9889dd-27gc <none> <none>
Deploying Alertmanager
xxxxxxxxxx
apiVersion: v1
kind: Namespace
metadata:
name: monitoring
---
kind: ConfigMap
apiVersion: v1
metadata:
name: alertmanager
namespace: monitoring
data:
config.yml: |-
global:
resolve_timeout: 5m
slack_api_url: "<your_slack_hook>"
victorops_api_url: "<your_victorops_hook>"
templates:
- '/etc/alertmanager-templates/*.tmpl'
route:
group_by: ['alertname', 'cluster', 'service']
group_wait: 10s
group_interval: 1m
repeat_interval: 5m
receiver: default
routes:
- match:
team: devops
receiver: devops
continue: true
- match:
team: dev
receiver: dev
continue: true
receivers:
- name: 'default'
- name: 'devops'
victorops_configs:
- api_key: '<YOUR_API_KEY>'
routing_key: 'devops'
message_type: 'CRITICAL'
entity_display_name: '{{ .CommonLabels.alertname }}'
state_message: 'Alert: {{ .CommonLabels.alertname }}. Summary:{{ .CommonAnnotations.summary }}. RawData: {{ .CommonLabels }}'
slack_configs:
- channel: '#k8-alerts'
send_resolved: true
- name: 'dev'
victorops_configs:
- api_key: '<YOUR_API_KEY>'
routing_key: 'dev'
message_type: 'CRITICAL'
entity_display_name: '{{ .CommonLabels.alertname }}'
state_message: 'Alert: {{ .CommonLabels.alertname }}. Summary:{{ .CommonAnnotations.summary }}. RawData: {{ .CommonLabels }}'
slack_configs:
- channel: '#k8-alerts'
send_resolved: true
---
apiVersion: extensions/v1beta1
kind: Deployment
metadata:
name: alertmanager
namespace: monitoring
spec:
replicas: 1
selector:
matchLabels:
app: alertmanager
template:
metadata:
name: alertmanager
labels:
app: alertmanager
spec:
containers:
- name: alertmanager
image: prom/alertmanager:v0.15.3
args:
- '--config.file=/etc/alertmanager/config.yml'
- '--storage.path=/alertmanager'
ports:
- name: alertmanager
containerPort: 9093
volumeMounts:
- name: config-volume
mountPath: /etc/alertmanager
- name: alertmanager
mountPath: /alertmanager
volumes:
- name: config-volume
configMap:
name: alertmanager
- name: alertmanager
emptyDir: {}
---
apiVersion: v1
kind: Service
metadata:
annotations:
prometheus.io/scrape: 'true'
prometheus.io/path: '/metrics'
labels:
name: alertmanager
name: alertmanager
namespace: monitoring
spec:
selector:
app: alertmanager
ports:
- name: alertmanager
protocol: TCP
port: 9093
targetPort: 9093
This will create our alertmanager deployment which will deliver all alerts generated as per Prometheus rules.
Deploying Kubestate Metrics
xxxxxxxxxx
apiVersion: v1
kind: Namespace
metadata:
name: monitoring
---
apiVersion: rbac.authorization.k8s.io/v1
# kubernetes versions before 1.8.0 should use rbac.authorization.k8s.io/v1beta1
kind: ClusterRoleBinding
metadata:
name: kube-state-metrics
roleRef:
apiGroup: rbac.authorization.k8s.io
kind: ClusterRole
name: kube-state-metrics
subjects:
- kind: ServiceAccount
name: kube-state-metrics
namespace: monitoring
---
apiVersion: rbac.authorization.k8s.io/v1
# kubernetes versions before 1.8.0 should use rbac.authorization.k8s.io/v1beta1
kind: ClusterRole
metadata:
name: kube-state-metrics
rules:
- apiGroups: [""]
resources:
- configmaps
- secrets
- nodes
- pods
- services
- resourcequotas
- replicationcontrollers
- limitranges
- persistentvolumeclaims
- persistentvolumes
- namespaces
- endpoints
verbs: ["list", "watch"]
- apiGroups: ["extensions"]
resources:
- daemonsets
- deployments
- replicasets
verbs: ["list", "watch"]
- apiGroups: ["apps"]
resources:
- statefulsets
verbs: ["list", "watch"]
- apiGroups: ["batch"]
resources:
- cronjobs
- jobs
verbs: ["list", "watch"]
- apiGroups: ["autoscaling"]
resources:
- horizontalpodautoscalers
verbs: ["list", "watch"]
---
apiVersion: rbac.authorization.k8s.io/v1
# kubernetes versions before 1.8.0 should use rbac.authorization.k8s.io/v1beta1
kind: RoleBinding
metadata:
name: kube-state-metrics
namespace: monitoring
roleRef:
apiGroup: rbac.authorization.k8s.io
kind: Role
name: kube-state-metrics-resizer
subjects:
- kind: ServiceAccount
name: kube-state-metrics
namespace: monitoring
---
apiVersion: rbac.authorization.k8s.io/v1
# kubernetes versions before 1.8.0 should use rbac.authorization.k8s.io/v1beta1
kind: Role
metadata:
namespace: monitoring
name: kube-state-metrics-resizer
rules:
- apiGroups: [""]
resources:
- pods
verbs: ["get"]
- apiGroups: ["extensions"]
resources:
- deployments
resourceNames: ["kube-state-metrics"]
verbs: ["get", "update"]
---
apiVersion: v1
kind: ServiceAccount
metadata:
name: kube-state-metrics
namespace: monitoring
---
apiVersion: apps/v1
kind: Deployment
metadata:
name: kube-state-metrics
namespace: monitoring
spec:
selector:
matchLabels:
k8s-app: kube-state-metrics
replicas: 1
template:
metadata:
labels:
k8s-app: kube-state-metrics
spec:
serviceAccountName: kube-state-metrics
containers:
- name: kube-state-metrics
image: quay.io/mxinden/kube-state-metrics:v1.4.0-gzip.3
ports:
- name: http-metrics
containerPort: 8080
- name: telemetry
containerPort: 8081
readinessProbe:
httpGet:
path: /healthz
port: 8080
initialDelaySeconds: 5
timeoutSeconds: 5
- name: addon-resizer
image: k8s.gcr.io/addon-resizer:1.8.3
resources:
limits:
cpu: 150m
memory: 50Mi
requests:
cpu: 150m
memory: 50Mi
env:
- name: MY_POD_NAME
valueFrom:
fieldRef:
fieldPath: metadata.name
- name: MY_POD_NAMESPACE
valueFrom:
fieldRef:
fieldPath: metadata.namespace
command:
- /pod_nanny
- --container=kube-state-metrics
- --cpu=100m
- --extra-cpu=1m
- --memory=100Mi
- --extra-memory=2Mi
- --threshold=5
- --deployment=kube-state-metrics
---
apiVersion: v1
kind: Service
metadata:
name: kube-state-metrics
namespace: monitoring
labels:
k8s-app: kube-state-metrics
annotations:
prometheus.io/scrape: 'true'
spec:
ports:
- name: http-metrics
port: 8080
targetPort: http-metrics
protocol: TCP
- name: telemetry
port: 8081
targetPort: telemetry
protocol: TCP
selector:
k8s-app: kube-state-metrics
Kubestate metrics deployment is needed to relay some important container metrics which are not natively exposed by the kubelet and hence are not directly available to Prometheus.
Deploying Node-Exporter Daemonset
xxxxxxxxxx
apiVersion: v1
kind: Namespace
metadata:
name: monitoring
---
apiVersion: extensions/v1beta1
kind: DaemonSet
metadata:
name: node-exporter
namespace: monitoring
labels:
name: node-exporter
spec:
template:
metadata:
labels:
name: node-exporter
annotations:
prometheus.io/scrape: "true"
prometheus.io/port: "9100"
spec:
hostPID: true
hostIPC: true
hostNetwork: true
containers:
- name: node-exporter
image: prom/node-exporter:v0.16.0
securityContext:
privileged: true
args:
- --path.procfs=/host/proc
- --path.sysfs=/host/sys
ports:
- containerPort: 9100
protocol: TCP
resources:
limits:
cpu: 100m
memory: 100Mi
requests:
cpu: 10m
memory: 100Mi
volumeMounts:
- name: dev
mountPath: /host/dev
- name: proc
mountPath: /host/proc
- name: sys
mountPath: /host/sys
- name: rootfs
mountPath: /rootfs
volumes:
- name: proc
hostPath:
path: /proc
- name: dev
hostPath:
path: /dev
- name: sys
hostPath:
path: /sys
- name: rootfs
hostPath:
path: /
Node-Exporter daemonset runs a pod of node-exporter on each node and exposes very important node related metrics which can be pulled by Prometheus instances.
Deploying Grafana
xxxxxxxxxx
apiVersion: v1
kind: Namespace
metadata:
name: monitoring
---
apiVersion: storage.k8s.io/v1beta1
kind: StorageClass
metadata:
name: fast
namespace: monitoring
provisioner: kubernetes.io/gce-pd
allowVolumeExpansion: true
---
apiVersion: apps/v1beta1
kind: StatefulSet
metadata:
name: grafana
namespace: monitoring
spec:
replicas: 1
serviceName: grafana
template:
metadata:
labels:
task: monitoring
k8s-app: grafana
spec:
containers:
- name: grafana
image: k8s.gcr.io/heapster-grafana-amd64:v5.0.4
ports:
- containerPort: 3000
protocol: TCP
volumeMounts:
- mountPath: /etc/ssl/certs
name: ca-certificates
readOnly: true
- mountPath: /var
name: grafana-storage
env:
- name: GF_SERVER_HTTP_PORT
value: "3000"
# The following env variables are required to make Grafana accessible via
# the kubernetes api-server proxy. On production clusters, we recommend
# removing these env variables, setup auth for grafana, and expose the grafana
# service using a LoadBalancer or a public IP.
- name: GF_AUTH_BASIC_ENABLED
value: "false"
- name: GF_AUTH_ANONYMOUS_ENABLED
value: "true"
- name: GF_AUTH_ANONYMOUS_ORG_ROLE
value: Admin
- name: GF_SERVER_ROOT_URL
# If you're only using the API Server proxy, set this value instead:
# value: /api/v1/namespaces/kube-system/services/monitoring-grafana/proxy
value: /
volumes:
- name: ca-certificates
hostPath:
path: /etc/ssl/certs
volumeClaimTemplates:
- metadata:
name: grafana-storage
namespace: monitoring
spec:
accessModes: [ "ReadWriteOnce" ]
storageClassName: fast
resources:
requests:
storage: 5Gi
---
apiVersion: v1
kind: Service
metadata:
labels:
kubernetes.io/cluster-service: 'true'
kubernetes.io/name: grafana
name: grafana
namespace: monitoring
spec:
ports:
- port: 3000
targetPort: 3000
selector:
k8s-app: grafana
This will create our Grafana Deployment and Service which will be exposed using our Ingress Object. We should add Thanos-Querier as the datasource for our Grafana deployment. In order to do so:
- Click on Add DataSource
- Set Name: DS_PROMETHEUS
- Set Type: Prometheus
- Set URL: http://thanos-querier:9090
- Save and Test. You can now build your custom dashboards or simply import dashboards from grafana.net. Dashboard #315 and #1471 are good to start with.
Deploying the Ingress Object
xxxxxxxxxx
apiVersion: extensions/v1beta1
kind: Ingress
metadata:
name: monitoring-ingress
namespace: monitoring
annotations:
kubernetes.io/ingress.class: "nginx"
spec:
rules:
- host: grafana.<yourdomain>.com
http:
paths:
- path: /
backend:
serviceName: grafana
servicePort: 3000
- host: prometheus-0.<yourdomain>.com
http:
paths:
- path: /
backend:
serviceName: prometheus-0-service
servicePort: 8080
- host: prometheus-1.<yourdomain>.com
http:
paths:
- path: /
backend:
serviceName: prometheus-1-service
servicePort: 8080
- host: prometheus-2.<yourdomain>.com
http:
paths:
- path: /
backend:
serviceName: prometheus-2-service
servicePort: 8080
- host: alertmanager.<yourdomain>.com
http:
paths:
- path: /
backend:
serviceName: alertmanager
servicePort: 9093
- host: thanos-querier.<yourdomain>.com
http:
paths:
- path: /
backend:
serviceName: thanos-querier
servicePort: 9090
- host: thanos-ruler.<yourdomain>.com
http:
paths:
- path: /
backend:
serviceName: thanos-ruler
servicePort: 9090
This is the final piece in the puzzle. This will help expose all our services outside the Kubernetes cluster and help us access them. Make sure you replace <yourdomain> with a domain name which is accessible to you and you can point the Ingress-Controller’s service to.
You should now be able to access Thanos Querier at http://thanos-querier.<yourdomain>.com . It will look something like this:
Make sure deduplication is selected.
If you click on Stores all the active endpoints discovered by thanos-store-gateway service can be seen
Now you add Thanos Querier as the datasource in Grafana and start creating dashboards

Kubernetes Cluster Monitoring Dashboard
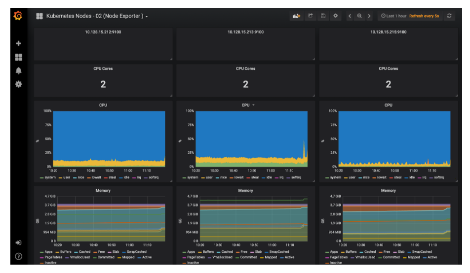
Kubernetes Node Monitoring Dashboard

Conclusion
Integrating Thanos with Prometheus definitely provides the ability to scale Prometheus horizontally, and also since Thanos-Querier is able to pull metrics from other querier instances, you can practically pull metrics across clusters visualize them in a single dashboard.
We are also able to archive metric data in an object store that provides infinite storage to our monitoring system along with serving metrics from the object storage itself. A major part of cost for this set-up can be attributed to the object storage (S3 or GCS). This can be further reduced if we apply appropriate retention policies to them.
However, achieving all this requires quite a bit of configuration on your part. The manifests provided above have been tested in a production environment. Feel free to reach out should you have any questions around them.

